接觸器接線圖詳細解釋 接線圖解大全
接觸器的應用十分的廣泛,是電工Z常用的電器,沒有之一。然而,看似簡單的一個小接觸器它的各種接線圖種類卻十分地多,因為通過不同的接線它可以實現許多設備用電的不同控制以及自動化控制。
作為電工的基礎,那就先從Z簡單的開始吧:

這是Z簡單的接觸器控制接線圖

常用的三相異步電動機帶過熱保護的電路接線圖解

一種間歇式運行電路,通過時間繼電器進行定時啟動,定時停機。

常用的正反轉控制接線圖解

一種延時斷電停機的接線圖,按下啟動后,時間繼電器會到達設定的時間后自動斷電停機

一種電機間歇運行的電路圖,通過兩三個延時繼電器進行控制。

比較常用的正反轉接觸器接線圖解

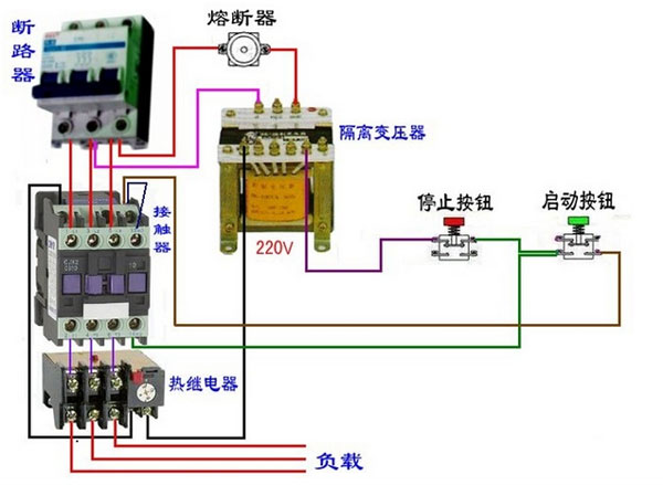
控制回路通過隔離變壓器實現了與主回路的電隔離

某些場合為了安全要求控制回路使用直接12V或24V,而主回路卻是380V和220V的,那么就可以通過中間繼電器來控制380V的接觸器了。